Skip to content

Whenever you make a change to a dbt model, Atlan will add downstream lineage impact context right in your pull requests.

License

Notifications You must be signed in to change notification settings

atlanhq/dbt-action

Use this GitHub action with your project
Add this Action to an existing workflow or create a new one
View on Marketplace

Atlan dbt Action

atlan<>dbt

Warning

Deprecation Notice: This action is scheduled for deprecation and will no longer be supported after June 2025. To ensure a smooth transition and continued functionality, please migrate to atlan-action by following the migration guide available here.

Overview

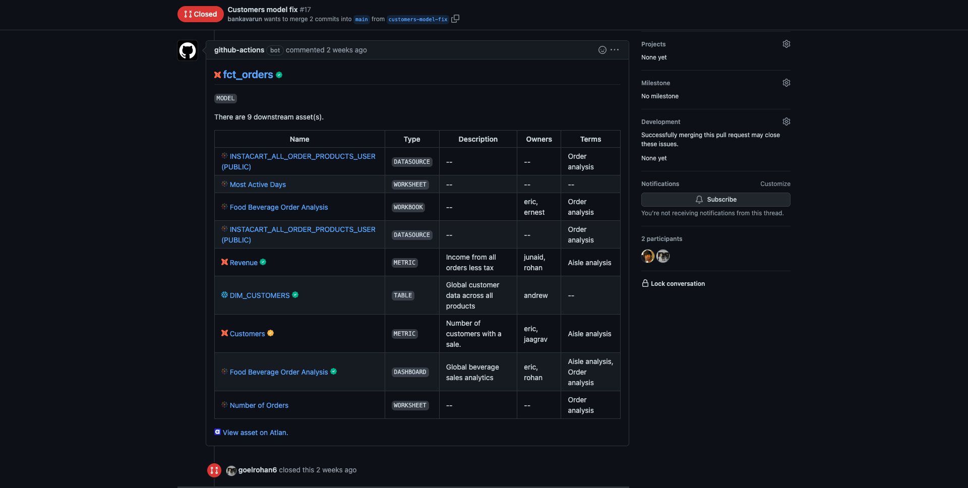
Have you ever changed a dbt model only to later find it broke a downstream table or dashboard? 💔

We've created a GitHub Action to help you out — putting Atlan's impact analysis right into your pull request. So now, before merging the PR, you can see the potential downstream impact of your changes.

Here's what it looks like 👇

GitHub Action comment screenshot

Prerequisites

  • Atlan API token → before you can run the action, you need an Atlan API token.

Configure the action

  1. Create repository secrets in your repository:

    • ATLAN_INSTANCE_URL with the URL of your Atlan instance.
    • ATLAN_API_TOKEN with the value of the API token.

    Actions Secrets Screenshot

  2. Add the GitHub Action to your workflow:

    1. Create a workflow file in your repository: .github/workflows/atlan-dbt.yml

    2. Add the following code to the workflow file:

      name: Atlan dbt action
      
      on:
        pull_request:
          types: [opened, edited, synchronize, reopened, closed]
      
      jobs:
        get-downstream-impact:
          name: Get Downstream Assets
          runs-on: ubuntu-latest
          steps:
            - name: Run Action
              uses: atlanhq/dbt-action@v1
              with:
                GITHUB_TOKEN: ${{secrets.GITHUB_TOKEN}}
                ATLAN_INSTANCE_URL: ${{secrets.ATLAN_INSTANCE_URL}}
                ATLAN_API_TOKEN: ${{secrets.ATLAN_API_TOKEN}}

Test the action

After you've completed the configuration above, create a pull request with a changed dbt model file to test the action. You should see the Atlan GitHub action running and then adding comments in your pull request:

  • The GitHub workflow will add and update a single comment for every file change.
  • The impacted assets in the comment will be displayed in a collapsible section and grouped by source and asset type.
  • The comment will include some metadata for your impacted assets — such as descriptions, owners, and linked glossary terms.
  • View the impacted assets in Atlan or open the source URL — for example, view an impacted Looker dashboard directly in Looker.

Inputs

Name Description Required Default
GITHUB_TOKEN Needed to write comments on PRs to print all the downstream assets. https://dev.to/github/the-githubtoken-in-github-actions-how-it-works-change-permissions-customizations-3cgp true
ATLAN_INSTANCE_URL Needed for making API requests to the user's tenant. true
ATLAN_API_TOKEN Needed for authenticating API requests to the user's tenant. https://ask.atlan.com/hc/en-us/articles/8312649180049 true
DBT_ENVIRONMENT_BRANCH_MAP Map Github branch with specific dbt environment, if you do this - Atlan Github action will pick lineage for that specific environment from Atlan.You can provide the mapping like branch name: dbt environment name.

main: DBT-DEMO-PROD
beta: Wide World Importers PE1
test-action: Wide World Importers PE1
false
IGNORE_MODEL_ALIAS_MATCHING By default the action checks if there's an alias defined for a model in the code and looks for the relevant asset in Atlan using that alias. You can turn off matching alias name using this variable. false false

FAQs

Action does not get the model from the correct environment?

In case there are multiple dbt models in your Atlan instance with the same name but in different environments, the action may get the wrong model. To fix this, you can map Github branch with specific dbt environment, if you do this - Atlan Github action will pick lineage for that specific environment from Atlan. You can provide the mapping like branch name: dbt nvironment name

jobs:
  get-downstream-impact:
    name: Get Downstream Assets
    runs-on: ubuntu-latest
    steps:
      - name: Run Action
        uses: atlanhq/dbt-action@v1
        with:
          GITHUB_TOKEN: ${{secrets.GITHUB_TOKEN}}
          ATLAN_INSTANCE_URL: ${{secrets.ATLAN_INSTANCE_URL}}
          ATLAN_API_TOKEN: ${{secrets.ATLAN_API_TOKEN}}
+         DBT_ENVIRONMENT_BRANCH_MAP: |
+           main: dbt-prod
+           beta: dbt-test

Action gets model by alias and not by model name?

By default the action checks if there's an alias defined for a model in the code and looks for the relevant asset in Atlan using that alias. You can turn off matching alias name using this input IGNORE_MODEL_ALIAS_MATCHING input to true. For example:

jobs:
  get-downstream-impact:
    name: Get Downstream Assets
    runs-on: ubuntu-latest
    steps:
      - name: Run Action
        uses: atlanhq/dbt-action@v1
        with:
          GITHUB_TOKEN: ${{secrets.GITHUB_TOKEN}}
          ATLAN_INSTANCE_URL: ${{secrets.ATLAN_INSTANCE_URL}}
          ATLAN_API_TOKEN: ${{secrets.ATLAN_API_TOKEN}}
+         IGNORE_MODEL_ALIAS_MATCHING: true

About

Whenever you make a change to a dbt model, Atlan will add downstream lineage impact context right in your pull requests.

Topics

Resources

License

Code of conduct

Security policy

Stars

Watchers

Forks

Contributors 8